What are managed Kafka solutions?
Managed Kafka solutions offer a simplified approach to using Apache Kafka, an open source distributed streaming platform, by handling the complexities of infrastructure management and allowing users to focus on application development. These services, provided by cloud platforms and dedicated providers, automate tasks like setup, scaling, monitoring, and security, ensuring high availability and reliability for real-time data streaming.
Managed Kafka services, also known as Kafka as a Service, abstract the operational overhead of running Apache Kafka. Instead of manually configuring and maintaining Kafka clusters, users can leverage these services to deploy, manage, and scale their Kafka infrastructure with ease. Managed providers offer dashboards, APIs, and integrations to simplify data ingestion, message streaming, and processing workflows.
Key benefits include:
- Simplified deployment and management: Managed Kafka solutions automate cluster creation, configuration, and scaling, significantly reducing the time and effort required for setup and ongoing maintenance.
- High availability and reliability: These services often provide built-in redundancy, replication across multiple regions, and automated failover mechanisms to ensure minimal downtime and data loss.
- Enhanced security: Managed Kafka offerings incorporate robust security features like encryption, access control, and compliance certifications, ensuring data protection and adherence to industry standards.
- Scalability: Managed Kafka services allow for seamless scaling of resources to meet changing demands, ensuring optimal performance and cost-efficiency.
- Developer focus: By handling the complexities of Kafka infrastructure, managed services free up developers to focus on building applications and leveraging Kafka’s powerful streaming capabilities.
- Cost optimization: Many providers offer cost-effective solutions by optimizing resource utilization and providing flexible pricing models.
Editor’s note: Updated information about managed Kafka solutions to reflect features and capabilities in 2026, and added 5 new tools.
Related content: Read our guide to Apache Kafka tutorial
The need for Kafka services: Key challenges with self-managed Kafka
Operating Kafka in a self-managed environment requires deep expertise and significant operational effort:
- One of the primary challenges is cluster setup and configuration, which involves selecting the right hardware, tuning performance parameters, and integrating with external systems like ZooKeeper or Kubernetes.
- Self-managed Kafka requires continuous monitoring to detect issues like broker failures, partition imbalances, or disk I/O bottlenecks. Without automated failover and redundancy, recovering from failures can be time-consuming and error-prone.
- Security is also complex to manage manually. Setting up encryption (in transit and at rest), configuring authentication mechanisms (like SASL or TLS), and enforcing fine-grained authorization policies demand considerable effort and ongoing oversight.
- Scalability is harder to achieve in self-managed setups. As message volumes grow, scaling Kafka often means provisioning new hardware, redistributing partitions, and ensuring that the expanded infrastructure remains balanced and performant.
- Operational overhead is high. Tasks such as patching, upgrading Kafka versions, maintaining compatibility with other services, and ensuring compliance require dedicated resources. This can divert attention from core development goals and introduce operational risks if not handled properly.
Related content: Read our guide to Kafka management
Notable managed Kafka solutions
Independent cloud-agnostic managed Kafka platforms
1. NetApp Instaclustr

Instaclustr for Kafka is a fully managed service for Apache Kafka that removes the headaches of operating complex infrastructure. Built for reliability, it delivers high availability, automated failover, and proactive monitoring so data pipelines stay up and running. It scales seamlessly as throughput and topics grow, providing consistent performance from pilot to production. And with expert support, streamlined provisioning, and built-in best practices, Instaclustr makes Kafka easier to adopt and operate—so organizations can focus on building real-time applications, not managing clusters.
- High availability and automated failover: Keeps streams running during outages so you avoid downtime and lost messages.
- Seamless horizontal scalability: Adds brokers and storage on demand to handle traffic spikes without re-architecting.
- End-to-end security: Encrypts data in transit and at rest, with role-based access control and private networking to protect sensitive workloads.
- Proactive monitoring and alerting: Tracks broker health, lag, and throughput with actionable alerts so issues can be fixed before they impact users.
- Managed upgrades and patching: Applies tested Kafka and OS updates, reducing risk and freeing teams up from maintenance windows.
- Performance tuning out of the box: Uses proven configurations for partitions, replication, and retention to deliver consistent low latency.
- Self-service provisioning: Launches clusters in minutes with guided defaults, cutting setup time and complexity.
- Expert 24/7 support: Access to Kafka specialists for architecture reviews and incident response to keep data pipelines healthy.
- Multi-cloud deployment: Deploy where needed to meet latency, data residency, and cost goals.
- Compliance-ready operations: Built-in controls and auditability to help meet industry standards and internal policies.

Source: NetApp Instaclustr
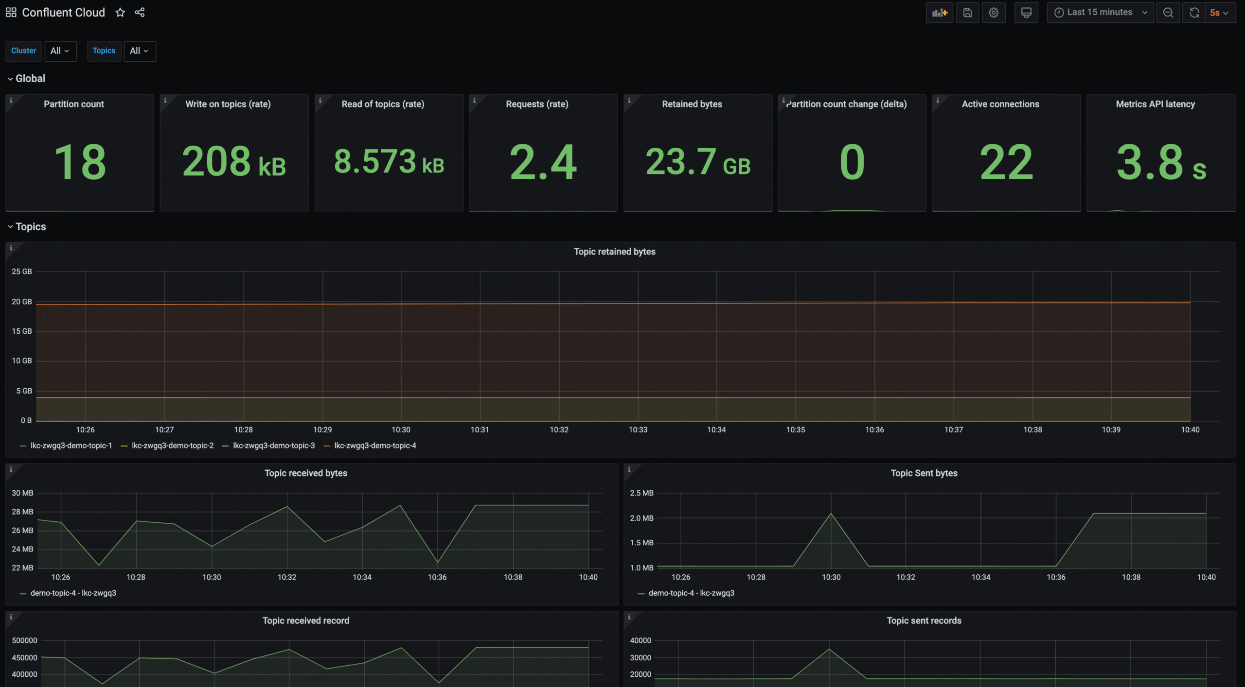
2. Confluent Cloud

Confluent Cloud is a fully managed, cloud-native Apache Kafka service available across major public clouds. It offloads cluster operations, scaling, and maintenance, and provides multiple cluster types to support different workload profiles, from development to mission-critical production. The service is built around a serverless Kafka engine and integrates data streaming, governance, and security capabilities.
Key features include:
- Serverless autoscaling clusters: Automatically scales clusters to match workload demand, helping avoid overprovisioning and underutilization.
- Flexible cluster types: Basic, Standard, Enterprise, and Freight clusters support different throughput, storage, and cost requirements.
- Multi-region and multicloud support: Cluster Linking enables replication and data sharing across regions and cloud providers.
- Enterprise security controls: Includes RBAC, audit logs, self-managed encryption keys (BYOK), and client-side field-level encryption.
- Managed connectors ecosystem: Provides over 120 pre-built and 80 fully managed connectors for integrating databases, data lakes, and warehouses.

Source: Confluent Cloud
Aiven for Apache Kafka

Aiven for Apache Kafka is a fully managed Kafka service designed to simplify deployment and operations across cloud environments. It supports production-grade clusters with components such as Schema Registry and REST Proxy, and emphasizes scalability, governance, and cost control through features like tiered storage and Bring Your Own Cloud (BYOC).
Key features include:
- Multi-cloud and BYOC deployment: Runs on major cloud providers or within the customer’s own cloud account for greater control over cost and data locality.
- Tiered storage scalability: Scales compute and storage independently to support both real-time and historical workloads.
- Built-in schema registry: Karapace-powered Schema Registry ensures data compatibility and prevents breaking changes.
- Automatic failure recovery: Multi-node, multi-availability zone clusters with automatic failover and a 99.99% SLA.
- Managed replication: MirrorMaker 2 support enables cross-cluster replication for disaster recovery and hybrid strategies.

Source: Aiven Dashboard
4. DoubleCloud Managed Service for Apache Kafka

DoubleCloud Managed Service for Apache Kafka provides a production-ready Kafka environment in the cloud with automated provisioning and scaling. It focuses on simplifying cluster operations while offering enhanced monitoring, integrations, and infrastructure isolation through dedicated virtual machines and VPCs per customer.
Key features include:
- Automated provisioning and scaling: Deploys clusters in minutes with automated resource scaling based on workload demand.
- Dedicated infrastructure per client: Uses dedicated VMs and VPCs to enhance isolation and data security.
- Enhanced monitoring: Provides topic and replication metrics along with infrastructure-level CPU, memory, and network statistics.
- MirrorMaker and S3 connectors: Supports cross-cluster replication and integration with Amazon S3 for durable storage.
- Schema registry and REST proxy support: Enables schema enforcement and application integration without custom setup.

Source: DoubleCloud
Hyperscaler-native managed Kafka services
5. Amazon MSK

Amazon Managed Streaming for Apache Kafka (Amazon MSK) is a fully managed Kafka service that handles cluster provisioning, scaling, and maintenance on AWS. It is designed to simplify Kafka operations while integrating natively with the AWS ecosystem for security, monitoring, and data processing.
Key features include:
- Fully managed Kafka clusters: AWS operates and maintains the Kafka infrastructure, reducing operational overhead.
- Enterprise-grade security: Built-in security features and integration with AWS security services.
- High availability and resiliency: Designed for durable, highly available streaming across AWS infrastructure.
- Seamless AWS integration: Works with other AWS services to accelerate development of streaming applications.
- Operational simplicity: Removes the need to manage brokers, scaling, and maintenance tasks manually.

Source: Amazon
6. Google Cloud Managed Service for Apache Kafka
Google Cloud Managed Service for Apache Kafka provides a fully managed, highly available Kafka service that runs open source Kafka and Kafka Connect. It focuses on operational simplicity, built-in security, and native integration with Google Cloud services for analytics and event-driven architectures.
Key features include:
- Automatic cluster management: Handles broker sizing, rebalancing, and version updates automatically.
- High availability by default: Deployments are configured for high availability without manual tuning.
- Kafka Connect integration: Supports migration, replication, and integration with BigQuery and Cloud Storage.
- Native Google Cloud integration: Built-in support for IAM, Cloud Monitoring, Cloud Logging, and VPC networking.
- Customer-managed encryption keys: Supports CMEK for enhanced data protection.
- Pay-as-you-go pricing: Charges based on compute, storage, and networking consumption.
7. Azure Event Hubs for Apache Kafka
Azure Event Hubs provides a Kafka-compatible endpoint that allows applications to use the Kafka protocol without managing Kafka clusters. It is a fully managed, cloud-native streaming platform with native integration across Azure services and enterprise-grade security options.
Key features include:
- Kafka protocol compatibility: Supports Kafka 1.0+ clients with minimal configuration changes.
- Fully managed infrastructure: No broker management, server maintenance, or cluster configuration required.
- Built-in scalability controls: Throughput and processing units determine scaling behavior.
- Security and authentication options: Supports OAuth 2.0 with Microsoft Entra ID and SAS-based authentication with TLS encryption.
- High availability architecture: Designed for resilient, partitioned streaming with at-least-once delivery.
- Integration with Azure services: Works with Azure Stream Analytics, Synapse, Databricks, and other services.

Source: Microsoft
Alternative Cloud Providers and Kafka-compatible Streaming Platforms
8. Vultr Managed Apache Kafka

Vultr Managed Apache Kafka provides a managed Kafka service focused on simplicity, global deployment, and high availability. It abstracts infrastructure management while offering scalable broker configurations and global region coverage for low-latency streaming.
Key features include:
- Fully managed infrastructure: Handles provisioning, updates, and maintenance of Kafka clusters.
- Elastic broker scaling: Allows brokers to be added or removed based on workload requirements.
- High availability and failover: Uses redundant brokers and automatic failover to prevent data loss.
- Global deployment footprint: Available across multiple regions to reduce latency for distributed applications.
- Integrated monitoring and alerts: Provides metrics, alerts, and 24/7 monitoring support.
- Kafka Connect compatibility: Supports integration with external systems and custom connectors.

Source: Vultr
9. Redpanda Cloud

Redpanda Cloud is a fully managed, Kafka API-compatible streaming platform available in serverless, dedicated, and BYOC deployment models. It focuses on performance efficiency, operational simplicity, and data sovereignty across multiple cloud providers.
Key features include:
- Kafka API compatibility: Works with existing Kafka clients and ecosystem tools.
- Deployment flexibility: Offers serverless, dedicated, and BYOC clusters for different operational and sovereignty requirements.
- Built-in connectors and schema registry: Includes streaming components without external dependencies.
- Tiered storage: Reduces long-term storage costs while maintaining access to historical data.
- Raft-based architecture: Provides reliability and automatic cluster balancing with a 99.99% uptime SLA.
- Multi-cloud availability: Deploys on AWS, GCP, and Azure under a single account.

Source: Redpanda Cloud
10. IBM Event Streams

IBM Event Streams is an enterprise-grade event streaming platform built on Apache Kafka and available as a fully managed cloud service or on-premises deployment. It targets mission-critical workloads with strong security, compliance, and high-availability capabilities.
Key features include:
- Fully managed Kafka service: IBM operates and maintains clusters to reduce operational overhead.
- High availability and multi-zone deployment: Provides 99.99% availability and supports multi-region replication.
- Enterprise security controls: Encrypts data at rest and in transit and integrates with IBM Key Protect and Hyper Protect Crypto Services.
- Compliance certifications: Supports HIPAA, PCI-DSS, SOC 2 Type 2, ISO standards, GDPR, and other frameworks.
- Scalable deployment plans: Standard and Enterprise plans allow partition and throughput scaling.
- Kafka Connect and schema registry support: Includes integration tools for building event-driven applications.

Source: IBM Event Streams
Conclusion
Managed Kafka solutions enable organizations to leverage the power of Apache Kafka without the steep operational learning curve of self-managing distributed streaming infrastructure. By offloading provisioning, scaling, monitoring, and security to specialized providers, teams gain a resilient, high-performance streaming backbone with minimal downtime risk. This approach accelerates project delivery, ensures predictable performance under varying workloads, and allows technical resources to concentrate on building value-driven applications rather than maintaining infrastructure.